
| 指标 | 签约时 | 上线后1个半月 | 增长率 |
| 自然搜索流量 | 0 | 1000+ | 100000% |
| 询盘 | 0 | 40 | 4000% |
| 关键词 | 0 | 10+ | 1000% |
近28天网站点击曝光增长明显:

域名权重提升:

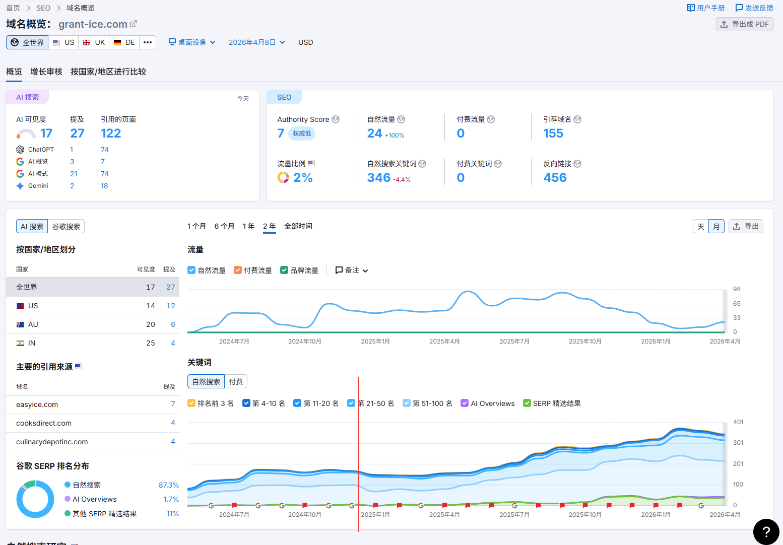
自合作启动后,通过系统SEO优化,Grant Ice Systems独立站成效逐步增长:
第一次签约:2024.1-2025.1
第二次续约:2025.2-2026.5
| 指标 | 2024.1 | 2024.12 | 2025.12 | 年增长率 |
| 自然搜索流量 | 0 | 10000+ | 20000+ | 100% |
| 网页索引 | 0 | 50+ | 100+ | 100% |
| 关键词 | 0 | 170 | 380 | 123% |
| SERP 精选结果 | 0 | 1 | 50+ | 4900% |
Semrush 显示近一年关键词数量对比去年一年,整体上增长更多


| 指标 | 2025.3 | 2025.6 | 增长率 |
| 自然流量 | 0 | 1400+ | 140000% |
| 关键词数量 | 0 | 50+ | +5000% |
| 询盘数量 | 较少 | 稳定增长 | 显著提升 |
Semrush 关键词排名明显增加

| 指标 | 签约时 | 2024年8月 | 2024年12月 | 2025年3月 |
| 自然搜索量月均点击量(GSC) | 0 | 24+ | 1500+ | 5000+ |
| 页面收录(GSC) | 0 | 1282 | 1503 | 1659 |
| 关键词排名(semrush数据) | 0 | 30+ | 600+ | 1000+ |



| 指标 | 签约时 | 2024年6月 | 2024年12月 | 2025年3月 |
| 自然搜索量月均点击量 | 0 | 300+ | 500+ | 1000+ |
| 页面收录 | 0 | 464 | 574 | 591 |
| 关键词排名 | 0 | 80+ | 120+ | 150+ |



| 指标 | 第一次签约时 | 第二次续约时 | 2025年3月 | 增长率 |
| 自然搜索流量 | <100 | 17000+ | 23000+ | 23000% |
| 网页索引 | 0 | 60 | 71 | 7000% |
| 关键词 | 0 | 100+ | 1000+ | 1000% |
| SERP 精选结果 | 1 | 20+ | 200+ | 20000% |

